Supplemental thread pool monitoring documentation

pull/417/head
chen.ma 3 years ago
parent 68cc7fc7d2
commit 62dd26afdb

@ -12,7 +12,7 @@ sidebar_position: 0
**轻量级动态线程池管理**,依赖 Apollo、Nacos、Zookeeper 等三方配置中心(任选其一)完成线程池参数动态变更,支持运行时报警、监控等功能。
> 监控功能配置详见:[线程池监控](/docs/user_docs/getting-started/hippo4j-core-alarm)
> 监控功能配置详见:[线程池监控](/docs/user_docs/getting-started/hippo4j-core-monitor)
![](https://images-machen.oss-cn-beijing.aliyuncs.com/image-202203271737049821.png)

@ -6,11 +6,21 @@ sidebar_position: 2
已完成 hippo4j-core 的 [接入工作](/docs/user_docs/getting-started/hippo4j-core-start) 。
已安装 Grafana + Prometheus 服务。
## 安装 Grafana + Prometheus
```shell
docker run -d -p 9090:9090 --name prometheus prom/prometheus
```
```shell
docker run -d -p 3000:3000 --name=grafana grafana/grafana
```
访问 grafana 地址,[http://localhost:3000](http://localhost:3000) 用户名密码:`admin`
## 线程池监控
1、引入 actuator。spring 2.x 一般都有版本指定,所以这里不用写版本号。
引入 actuator。spring 2.x 一般都有版本指定,所以这里不用写版本号。
```xml
<dependency>
@ -24,7 +34,7 @@ sidebar_position: 2
</dependency>
```
2、添加相关配置。
添加相关配置。
```yaml
management:
@ -44,7 +54,7 @@ spring:
collect-type: metric
```
3、Prometheus 配置任务,配置成功后需重启。
Prometheus 配置任务,配置成功后需重启。
```yaml
- job_name: 'dynamic-thread-pool-job'
@ -54,13 +64,13 @@ spring:
- targets: ['127.0.0.1:29999'] # 如果是 docker 部署,这里需要写本机的 IP
```
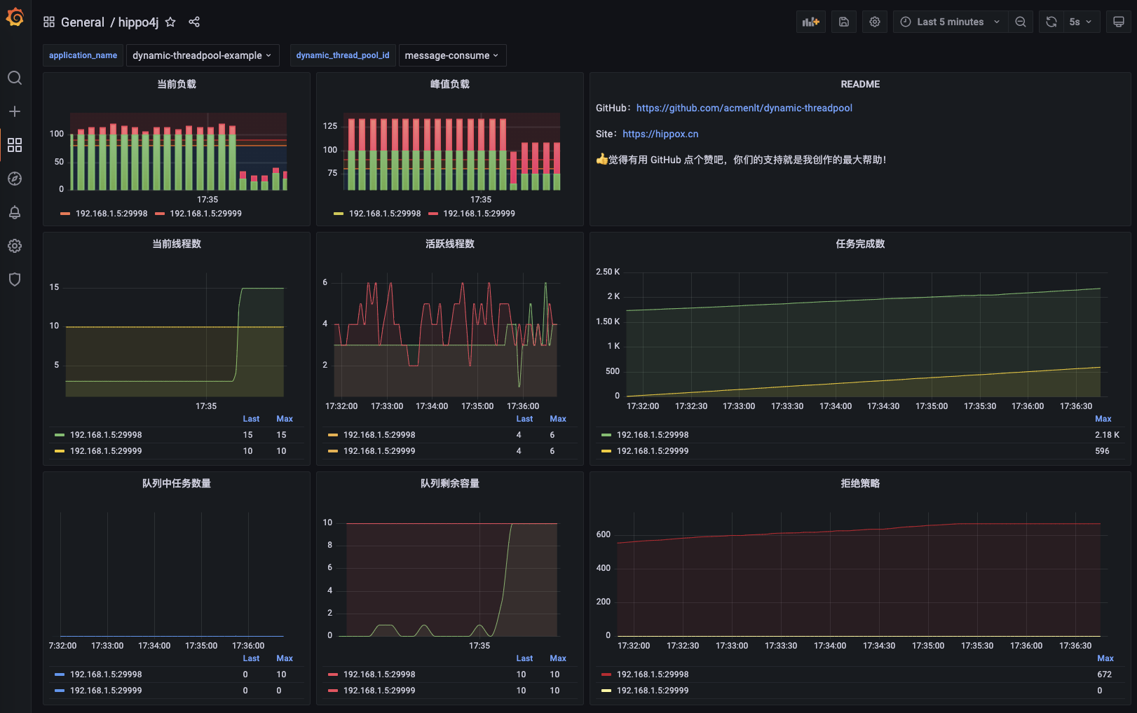
4、Grafana 导入数据源。
Grafana 导入数据源。
![](https://images-machen.oss-cn-beijing.aliyuncs.com/image-20220328231812090.png)
![](https://images-machen.oss-cn-beijing.aliyuncs.com/image-20220328231849537.png)
5、Grafana DashBoard 配置。
Grafana DashBoard 配置。
关注公众号 `龙台的技术笔记`,回复:`监控`,获取 DashBoard JSON。
@ -75,4 +85,4 @@ spring:
即可使用 Hippo4j 线程池监控大屏。
![](https://images-machen.oss-cn-beijing.aliyuncs.com/image-20220327173704982.png)
![](./img/grafana-monitor.jpg)

Binary file not shown.

After

Width:  |  Height:  |  Size: 730 KiB

Loading…
Cancel
Save